Shadow Vendor Management
Gain visibility into OAuth-connected applications and third-party vendors. Assess risk, track user behavior, and reduce your exposure to unauthorized data access.
Employees routinely authorize applications that connect via OAuth. These apps bypass traditional controls and introduce unmanaged data exposure. Without oversight, your organization inherits the security posture, and risks, of every third-party vendor connected to your environment.
Case Study
A departing employee used Google Takeout to export their entire Google Drive. The authorization was granted via OAuth. No endpoint protection tools flagged it. No alerts fired. The export included financial models, board decks, and client deliverables. It went unnoticed for weeks.
Shadow vendor monitoring delivers comprehensive insights into application risk, usage trends, user behavior, and vendor trust - all so your security team can act before issues escalate.
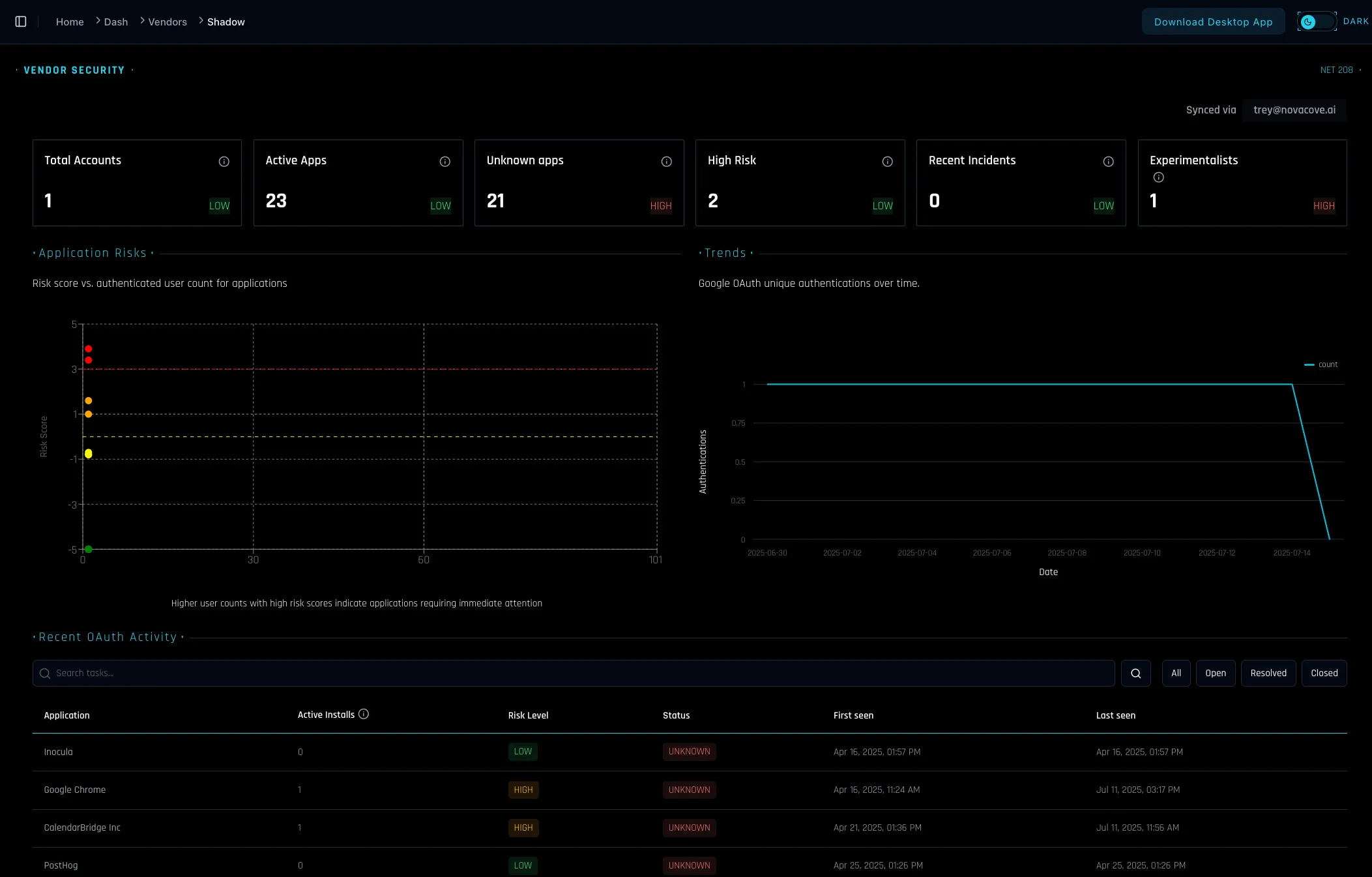
Vendor Security Dashboard
Summary metrics, app usage trends, and risk visualizations across connected vendors and users.
OAuth Risk Inventory
Detailed inventory of OAuth-connected applications, with install counts, activity timestamps, and risk scoring.
Detect Experimenters
Identify users who frequently authorize new apps, increasing your organizational risk footprint.
- Faster incident response: Quickly isolate unauthorized apps and users.
- Proactive monitoring: Detect high-risk OAuth behavior before it escalates.
- Improved audit readiness: Maintain a searchable record of vendor scopes and risk classifications.
- Aligned with real-world behavior: Monitor actual user installs and authentication trends over time.
Shadow Vendor Monitoring is live for all Inocula customers. No additional configuration required.
Book a Live DemoShadow Vendor Monitoring equips your team to identify, assess, and respond to third-party risks—at the OAuth layer and beyond.
Schedule a DemoSecurity that fits where you are today
The Security Fabric adapts to your maturity level. Start with what matters now. Add capabilities as you grow.
